Docvivo CRM içerisinde bulunan Takip Başlat paneli, oluşturulmuş bir randevu için takip sürecinin başlatılmasını sağlayan bir yönetim alanıdır.
Bu panel üzerinden kullanıcılar randevuya ait temel bilgileri görüntüleyerek ilgili randevu için takip işlemini başlatabilir.
Panel içerisinde müşteri adı, randevu durumu, başlangıç ve bitiş tarihi ile sorumlu personel gibi randevuya ait temel bilgiler gösterilir.
Bu bilgiler, başlatılacak takip sürecinin doğru randevu kaydı üzerinden yürütülmesini sağlar.
Takip başlatma özelliği sayesinde randevu sonrasında yapılması gereken işlemler veya müşteri ile yapılacak iletişim süreçleri sistem içerisinde düzenli bir şekilde yönetilebilir. Bu yapı, müşteri takip süreçlerinin daha planlı ve kontrol edilebilir şekilde yürütülmesine yardımcı olur.
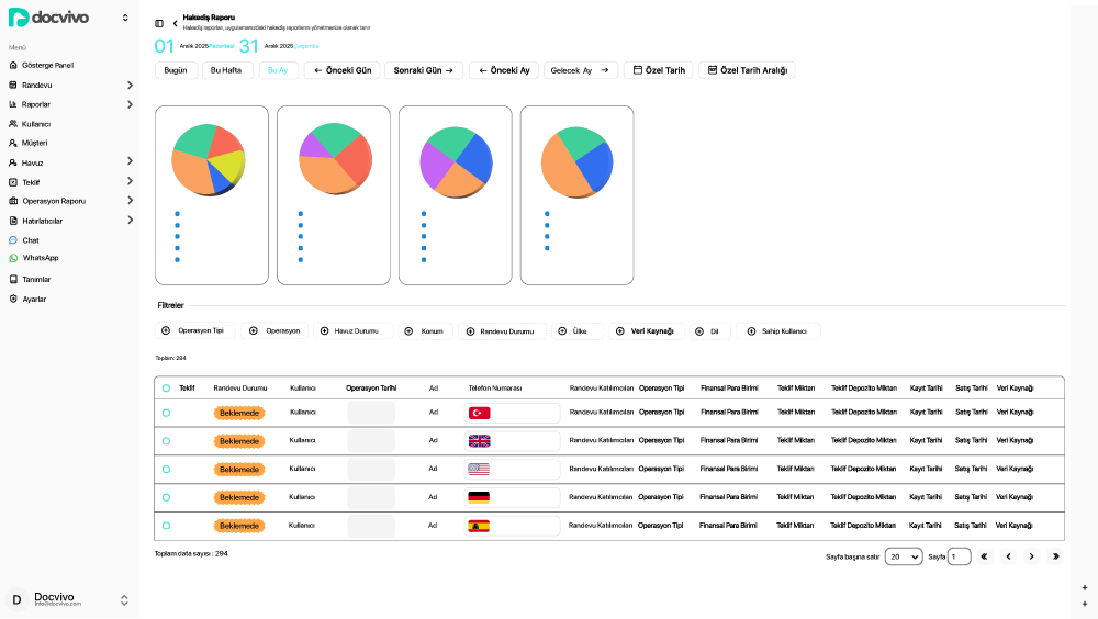
Ekranın alt kısmında ise yapılan satışların satır satır detaylı olarak listelendiği tablo alanı bulunur.
Bu tabloda randevu durumu, işlemi gerçekleştiren kullanıcı, operasyon türü, müşteri bilgileri, işlem kategorisi
ve finansal detaylar birlikte gösterilir; net tutar, KDV, toplam ücret gibi bilgiler tek bir satır üzerinde görülebilir.
Böylece grafiklerin sunduğu özet dağılımın arkasındaki gerçek işlem detayları incelenebilir ve her satışın finansal
karşılığı net biçimde kontrol edilebilir. Tablo alanının alt bölümünde toplam kayıt sayısı, sayfa başına gösterim adedi
ve sayfalama kontrolü yer alır; bu da yüksek hacimli dönemlerde verilerin düzenli ve kontrollü biçimde incelenmesini sağlar.
